공공·민간 10개 기관 협력, 306종 데이터 분석·시각화 제공
누구나 이용 가능…시군 대상 설명회로 현장 활용 확대
![]() |
| ▲경기도일자리상황판 메인화면.(사진=경기도일자리재단 제공) |
경기도일자리재단은 1일 도내 일자리 및 경제 관련 지표를 한눈에 확인할 수 있는 온라인 플랫폼 ‘경기도일자리상황판’의 정식 서비스를 시작했다고 밝혔다.
‘경기도일자리상황판’은 고용, 산업, 경제, 인구 등 다양한 분야의 데이터를 통합해 지역별 일자리와 경제 흐름 변화를 종합적으로 분석할 수 있도록 구축된 데이터 기반 정책 지원 플랫폼이다. 특히 정책 담당자가 주요 지표 변화를 직관적으로 이해하고 신속한 의사결정을 내릴 수 있도록 지원하는 데 초점을 맞췄다.
핵심 기능인 ‘주요지표 모니터링’은 고용 및 경제 관련 핵심 지표를 한 화면에서 제공해 시기별 변화 흐름을 쉽게 파악할 수 있도록 했다. 이를 통해 통계적 변동성을 빠르게 포착하고 정책 대응 방향을 설정하는 데 활용할 수 있다.
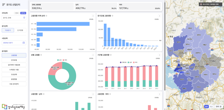
플랫폼은 공공 및 민간 10개 기관과 협력해 총 306종의 데이터를 확보했으며, 이를 분석·시각화해 사용자 친화적인 대시보드 형태로 제공한다. 주요 구성은 ▲고용·노동 지표를 종합 제공하는 ‘대시보드’ ▲산업·경제 동향을 반영한 ‘경제 대시보드’ ▲GIS 기반으로 산업단지 정보를 제공하는 ‘경기도 산업단지 현황’ ▲고용 현안을 심층 분석하는 ‘데이터 인사이트’ 등이다.
이와 함께 AI 기반 해석 서비스인 ‘AI 데이터 서포터’도 도입됐다. 해당 기능은 복잡한 데이터를 자동으로 요약하고 핵심 인사이트를 실시간으로 제공해 정책 담당자의 데이터 분석 부담을 줄이고, 보다 정교한 의사결정을 지원한다.
재단은 향후 도내 시군 및 유관기관을 대상으로 서비스 활용 안내와 찾아가는 설명회를 추진해 현장 활용도를 높일 계획이다.
‘경기도일자리상황판’은 별도 회원가입 없이 누구나 이용할 수 있으며, 공식 누리집을 통해 접속 가능하다. 자세한 사항은 경기도일자리재단 데이터팀으로 문의하면 된다.
![]() |
| ▲경기도일자리상황판 경기도산업단지.(사진=경기도일자리재단) |
[저작권자ⓒ 충북세계타임즈. 무단전재-재배포 금지]













































